MoSKito Control
Real-time visual control for multi-node apps
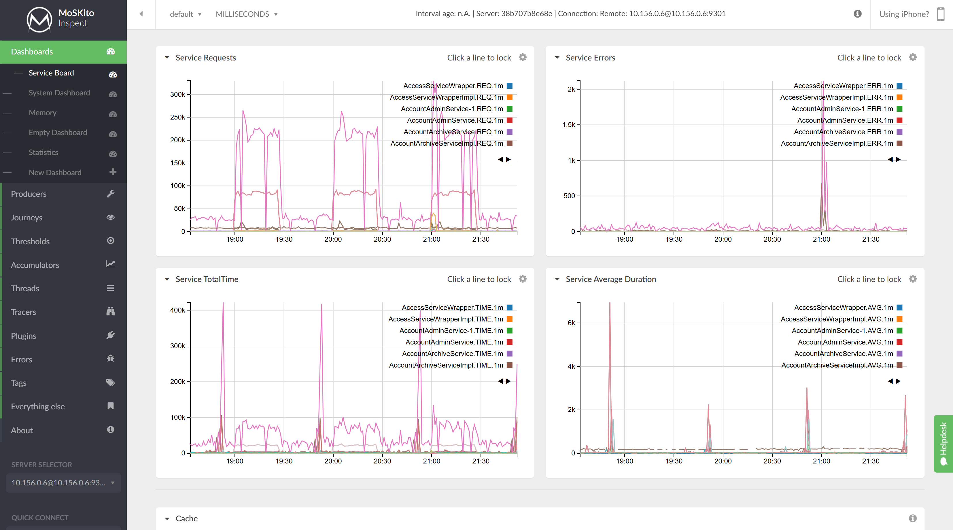
Act as the virtual command center for your infrastructure. MoSKito Control provides a system-wide overview by turning complex data into intuitive traffic-light notifications, helping you spot and resolve multi-node issues faster than ever.
- Instant health checks with visual indicators.
- Aggregated performance charts for all nodes.
- Continuous monitoring via the iOS app.
MoSKito Control








